Deze bullish Ethereum-optiehandel richt zich op een ETH-prijs van $ 3,1K zonder liquidatierisico

Gepubliceerd op 8 maart 2022 om 16:51

De cryptomarkt begint zich om te draaien, waardoor risicomijdende handelaren kansen krijgen om de Long Condor-optiestrategie te gebruiken om ETH te longeren.

De Ether-prijs ( ETH ) zat de afgelopen twee maanden vast in een sleur en zelfs de meest bullish handelaar zal toegeven dat de mogelijkheid om in de komende maanden boven $ 4.400 te handelen klein is.

Natuurlijk zijn cryptocurrency-handelaren notoir optimistisch en het is niet ongebruikelijk dat ze nog een record van $ 4.870 verwachten, maar dit lijkt een onrealistische uitkomst.

Ondanks de huidige bearish trend, zijn er nog steeds redenen om de komende maanden gematigd bullish te zijn en het gebruik van een "long condor with call options"-strategie zou een positief resultaat kunnen opleveren.

Met optiestrategieën kan de belegger opwaartse limieten instellen

Optiemarkten bieden meer flexibiliteit om aangepaste strategieën te ontwikkelen en er zijn twee instrumenten beschikbaar.

De calloptie geeft de koper opwaartse prijsbescherming en de beschermende putoptie doet het tegenovergestelde.

Handelaren kunnen de derivaten ook verkopen om onbeperkte negatieve blootstelling te creëren, vergelijkbaar met een futures-contract.

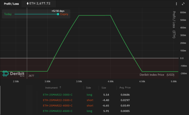
Deze lange condor-strategie is ingesteld voor de expiratie van 25 maart en gebruikt een licht bullish bereik.

Dezelfde structuur kan ook worden toegepast voor bearish verwachtingen, maar dit scenario gaat ervan uit dat de meeste handelaren op zoek zijn naar opwaartse kracht.

Ether handelde op $ 2.677 toen de prijsbepaling plaatsvond maar een vergelijkbaar resultaat kan worden bereikt vanaf elk prijsniveau.

De eerste transactie vereist het kopen van 5,14 ETH ter waarde van $ 3.000 callopties om een ​​positieve blootstelling boven dit prijsniveau te creëren.

Om winsten boven $ 3.500 te beperken, moet de handelaar vervolgens 4,4 ETH-contracten van de $ 3.500-oproep verkopen.

Om de strategie te voltooien, moet de handelaar 6,65 ETH-contracten van de $ 4.000-oproep verkopen, waardoor de winst boven een dergelijk prijsniveau wordt beperkt. Ten slotte is een opwaartse beschermingsvraag van $ 4.500 voor 5.91 ETH nodig om de verliezen te beperken als Ether onverwacht omhoog schiet.

Deze lange condor-strategie is ingesteld voor de expiratie van 25 maart en gebruikt een licht bullish bereik.

Dezelfde structuur kan ook worden toegepast voor bearish verwachtingen, maar dit scenario gaat ervan uit dat de meeste handelaren op zoek zijn naar opwaartse kracht.

Ether handelde op $ 2.677 toen de prijsbepaling plaatsvond, maar een vergelijkbaar resultaat kan worden bereikt vanaf elk prijsniveau.

De eerste transactie vereist het kopen van 5,14 ETH ter waarde van $ 3.000 callopties om een ​​positieve blootstelling boven dit prijsniveau te creëren.

Om winsten boven $ 3.500 te beperken, moet de handelaar vervolgens 4,4 ETH-contracten van de $ 3.500-oproep verkopen.

Om de strategie te voltooien, moet de handelaar 6,65 ETH-contracten van de $ 4.000-oproep verkopen, waardoor de winst boven een dergelijk prijsniveau wordt beperkt.

Ten slotte is een opwaartse beschermingsvraag van $ 4.500 voor 5.91 ETH nodig om de verliezen te beperken als Ether onverwacht omhoog schiet.

De strategie streeft naar een gezonde winst-verliesverhouding van 3,2 op 1

De strategie klinkt misschien ingewikkeld om uit te voeren, maar de vereiste marge is slechts 0,175 ETH, wat ook het maximale verlies is.

De potentiële nettowinst vindt plaats als Ether tussen $ 3.100 (stijging van 15%) en $ 4.370 (stijging van 63%).

Traders moeten er rekening mee houden dat het ook mogelijk is om de positie te sluiten vóór de expiratie van 25 maart. In deze strategie vindt de maximale winst plaats tussen $ 3.500 en $ 4.000 bij 0,56 Ether, wat meer dan drie keer hoger is dan het potentiële verlies.

In tegenstelling tot de handel in futures, geeft deze strategie de houder gemoedsrust omdat er geen liquidatierisico is.

Het is ook vermeldenswaard dat de meeste derivatenbeurzen orders accepteren van slechts 0,10 ETH-contracten, wat betekent dat een handelaar dezelfde strategie zou kunnen bouwen met een kleiner bedrag.

Reactie plaatsen

Reacties

Er zijn geen reacties geplaatst.